Генератор ВАЗ 2110, 2111, 2112
Содержание статьи:
- Техническая характеристика генератора ВАЗ 2110, 2111, 2112
- Замена генератора на ВАЗ 2110 1.6 16 клапанная
- Капитальный ремонт генератора ВАЗ 2112
- Замена контактных колец и подшипников генератора ВАЗ 2110
1. Техническая характеристика генератора ВАЗ 2110, 2111, 2112
Техническая характеристика генератора
Максимальная сила тока отдачи (при 13 В и 6000 мин), А…80
Пределы регулируемого напряжения, В…13,2-14,7
Передаточное отношение двигатель — генератор…2,4
Особенности устройства генератора ваз 2110, ваз 2111, ваз 2112
Генератор типа 94.3701 — переменного тока, трехфазный, со встроенным выпрямительным блоком и электронным регулятором напряжения, правого вращения (со стороны привода). На части автомобилей семейства ваз 2110 может быть установлен генератор ААК-5102 производства Словении. Этот генератор по своим характеристикам и установочным размерам взаимозаменяем с генератором 94.3701, но имеет некоторые отличия в устройстве узлов и деталей. В данной главе описывается только генератор 94.3701. Статор 10 (рис. 7-5) и крышки 9 и 11 стянуты четырьмя винтами. Вал ротора 16 вращается в подшипниках 3 и 13, которые установлены в крышках. Питание к обмотке ротора (обмотке возбуждения) подводится через щетки и контактные кольца 4. Трехфазный переменный ток, индуцируемый в обмотке статора, преобразуется в постоянный, выпрямительным блоком 1, прикрепленным к крышке 9. Электронный регулятор 7 напряжения объединен в один блок со щеткодержателем и крепится также к крышке 9. Схема соединений генератора показана на рис. 7-6. Напряжение для возбуждения генератора при включении зажигания подводится к выводу "D+" регулятора (вывод "D" генератора) через контрольную лампу, расположенную в комбинации приборов 5. После пуска двигателя обмотка возбуждения питается от трех дополнительных диодов, установленных на выпрямительном блоке генератора. Вывод "W" генератора на автомобилях семейства ваз 2110 не используется. Работа генератора контролируется контрольной лампой в комбинации приборов. При включении зажигания лампа должна гореть, а после пуска двигателя гаснуть, если генератор исправен. Яркое горение лампы или свечение ее вполнакала говорит о неисправностя
Генератор
рис. 7-5.
Генератор94.3701:
1 — выпрямительный блок; 2 — втулка подшипника; 3 — задний подшипник вала ротора; 4 — контактные кольца; 5 — вывод «В+» генератора; 6 — кожух; 7 — регулятор напряжения со щеткодержателем; 8 — стяжной винт; 9 — задняя крышка; 10 — статор; 11 — передняя крышка; 12 — дистанционное кольцо; 13 — передний подшипник; 14 — шкив; 15 — шайба; 16 — ротор

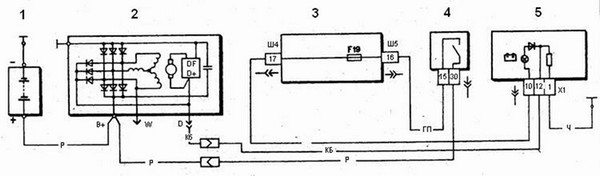
Схема соединений системы генератора:
рис. 7-6. Схема соединений системы генератора:
1 — аккумуляторная батарея; 2 — генератор; 3 — монтажный блок; 4 — выключатель зажигания; 6 — контрольная лампа заряда аккумуляторной батареи, расположенная в комбинации приборов
Предупреждения
"Минус "аккумуляторной батареи всегда должен соединяться с массой, а "плюс"- подключаться к зажиму "В+" генератора. Ошибочное обратное включение батареи немедленно вызовет повышенный ток через вентили генератора, и они повредятся. Не допускается работа генератора с отсоединенной аккумуляторной батареей. Это вызовет возникновение кратковременных перенапряжений на зажиме В+" генератора, которые могут повредить регулятор напряжения генератора и электронные устройства в бортовой сети автомобиля ваз 2110, ваз 2111, ваз 2112. Запрещается проверка работоспособности генератора "на искру" даже кратковременным соединением зажима "В+" генератора с 'массой". При этом через вентили протекает значительный ток, и они повреждаются. Проверять генератор можно только с помощью амперметра и вольтметра. Вентили генератора не допускается проверять напряжением более 12 В или мегомметром, так как он имеет слишком высокое для вентилей напряжение, и они при проверке будут пробиты (произойдет короткое замыкание). Запрещается проверка электропроводки автомобиля мегомметром или лампой, питаемой напряжением более 12 В. Если такая проверка необходима, то предварительно следует отсоединить провода от генератора. Проверять сопротивление изоляции обмотки статора генератора повышенным напряжением следует только на стенде и обязательно с отсоединенными от вентилей выводами фазных обмоток. При электросварке узлов и деталей кузова автомобиля следует отсоединять провода от всех клемм генератора и аккумуляторной батареи.
Возможные неисправности генератора ваз 2110, ваз 2111, ваз 2112, их причины и методы устранения
Причина неисправности Метод устранения
Контрольная лампа не загорается при включении зажигания
Контрольные приборы не работают
1. Перегорел предохранитель F19 в монтажном блоке
2. Обрыв в цепи питания комбинации приборов:
не подается напряжение от монтажного блока к комбинации приборов;
не подается напряжение от выключателя зажигания к монтажному блоку
3. Не срабатывает выключатель зажигания
1. Замените предохранитель
2. Проделайте следующее:
проверьте провод «О» и его соединения от монтажного блока до комбинации приборов;
проверьте провод «ГП» и его соединения от выключателя зажигания до монтажного блока
3. Проверьте, замените неисправную контактную часть выключателя зажигания
Контрольная лампа не загорается при включении зажигания и не горит при работе двигателя
Контрольные приборы работают
Аккумуляторная батарея разряжена
1. Перегорела контрольная лампа или недостаточный прижим контактов патрона лампы к печатной плате
2. Обрыв в цепи между комбинацией приборов и штекером «D» генератора
3. Износ или зависание щеток, окисление контактных колец
4. Поврежден регулятор напряжения (обрыв между выводом "DF" и "массой")
5. Отсоединился провод от вывода «D+» щеткодержателя
6. Короткое замыкание в положительных вентилях
7. Отпайка выводов обмотки возбуждения от контактных колец 1. Замените перегоревшую контрольную лампу, подогните контакты патрона лампы или замените его
2. Проверьте «КБ» провод и его соединения от генератора до комбинации приборов
3. Замените щеткодержатель со щетками, протрите кольца салфеткой, смоченной в бензине
4. Замените регулятор напряжения
5. Присоедините провод
6. Замените выпрямительный блок
7. Припаяйте выводы или замените ротор генератора
Контрольная лампа ярко горит или светится в полнакала при работе двигателя
Аккумуляторная батарея разряжена
1. Проскальзывание ремня привода генератора
2. Поврежден регулятор напряжения
3. Повреждены вентили выпрямительного блока
4. Повреждены диоды питания обмотки возбуждения
5. Отпайка выводов обмотки возбуждения от контактных колец
6. Обрыв или короткое замыкание в обмотке статора, замыкание ее на "массу" 1. Отрегулируйте натяжение ремня
2. Замените регулятор напряжения
3. Замените выпрямительный блок
4. Замените диоды или выпрямительный блок
5. Припаяйте выводы или замените ротор генератора
6. Замените статор генератора
Контрольная лампа светится при работе двигателя
Аккумуляторная батарея перезаряжается
Поврежден регулятор напряжения (короткое замыкание между выводом "DF" и "массой") Замените регулятор напряжения
Повышенная шумность генератора
1. Повреждены подшипники генератора
2. Межвитковое замыкание или замыкание на "массу" обмотки статора ("вой" генератора)
3. Короткое замыкание в одном из вентилей генератора 1. Замените задний подшипник или переднюю крышку с подшипником
2. Замените статор
3. Замените выпрямительный блок
2. Замена генератора на ВАЗ 2110 1.6 16 клапанная
Генератор начал подавать признаки своего нездоровья ещё в конце лета, это было проявлено в виде шелеста подшипников. Подшипники были куплены и ждали своего часа, но с ремонтом я всё временил и временил. Вот и из-за своей лени по большей части, я упустил этот момент.
Когда он доживал свои последние деньки, были такие симптомы:
— очень шумная и громкая работа генератора;
— низкий заряд генератора, очень низкий: 9 -11 V ;
— нескончаемый свист ремня.
За эту неделю я снял генератор возле дома, через вверх, потом как оказалась, надо было делать всё это с умом, об чуть позже. Рядом с моим домом есть СТО, за сто рублей меня пускали туда разбирать генератор с использованием их инструмента, так прошло два дня. Когда поставил подшипники, то сразу стало видно, что всё разбилось из-за вовремя не заменённых подшипников. Люфт оси ротора вдоль генератора был мягко говоря ужасен. Вердикт замена на новый генератор, подшипники не помогли.
старый совсем.
Новые щётки так и не понадобились. Старые слева.
Гену начал искать с большей производительностью по току. Ставить 80-ти амперник не было смысла, начал искать 100 амперный. Там было три варианта: российский, белорусский и болгарский вроде, не помню точно было уже почти с месяц назад. Продавец распаковал все три и после недолгого сравнения, выбор пал на белорусский, фирма БАТЭ 110 ампер. Понравилась сборка, очень качественно.
Новенький генератор
цена вопроса
Он же. 110 А.
пояснения.
Ставил гену тоже через вверх. Ребята это полная ж %№" а, ставить через верх. В общем, почти всё поставил и тут проблемка - регулировочная пластина натяжки ремня (назовем её так), а точнее, болты не хотели вкручиваться в блок, которые притягивают эту пластину. В чём была моя ошибка, когда я снимал гену через вверх: эту пластину надо было снимать, т.к. по другому гену я никак не мог вытащить через вверх, через низ можно было бы вытащить, но у меня стоит защита. Посадка машины никак не позволяла залезть вниз и открутить её. Пластина была прикручена на одну шпильку, которая торчала из блока, два болта я так и не смог закрутить.
Вот так мы ездили пару дней.
Всё было готово, ключ на старт и вот оно счастье, машина в работе, генератор выдавал отличный заряд, радовало всякое отсутствие посторонних шумов.
Заряд, когда только запустил.
По бортовику были другие показания.
Так же сразу поставил новый ремень,
Новенький
старый был в негожем состоянии.
Ещё пару таких серьёзных трещин было на ремне.
Так почему я не смог закрутить те два болта и притянуть пластину? Всё было понятно на месте, когда я открутил эту пластину, то двигатель ушёл немного вниз, т.к. пластина притягивалась вместе с опорой двигателя дополнительно этими двумя болтами. Соответственно, пришлось всё исправлять с помощью домкрата. В который раз меня выручает мой хороший товарищ, поехал снова в его гараж. Подомкратил двигатель за шкиф кол. вала, напрыгался в яму, ловя нужное положение.
Домкратим.
Подложил под домкрат ключ на 22 — 24.
Сие действие удалось провернуть и всё встало на свои места, всё было притянуто и ремень генератора натянут.
притягиваем.
фото по ближе.
Так же зачастил щеткой концевички на косе и на кузове.
Зачищаю.
Всё работает и по сей день. Остался прояснить один нюанс, надо разобраться непонятной просадкой напряжения.
3. Капитальный ремонт генератора ВАЗ 2112
С последней замены регулятора напряжения прошло уже много времени и уже на тот момент износ токосъемных колец был приличный.
Напряжение бортовой сети последнее время был порядка 13В, а то и меньше. Каждую зиму приходилось подзаряжать АКБ, к тому же на скорости около 80-100км/ч у меня проседало напряжение до 10-11 В, бортовой компьютер постоянно сигнализировал об этом. Поэтому было решено что-то предпринять. К счастью тут друг собрался у себя на машине менять РН на новый, предложил и мне поменять.
Немного о регуляторе напряжения многофункциональный 9333.3702-04
Многофункциональный регулятор напряжения 9333.3702-04 предназначен для поддержания напряжения бортовой сети автомобиля в заданных пределах во всех режимах работы системы электрооборудования при изменении частоты вращения ротора генератора, электрической нагрузки, температуры окружающей среды.
Применяемость: автомобили ВАЗ-2110, ВАЗ-2111, ВАЗ-2112 с генератором 9402.3701-03; ВАЗ-2123 “Chevrolet Niva” с генератором 9402-3701-04 и др.
Регулятор напряжения обладает также функцией защиты от короткого замыкания в выходной и в индикаторной цепи. Контроль и регулирование напряжения производятся непосредственно на выходной клемме генератора — по такому принципу строятся все схемы электроснабжения современных зарубежных автомобилей высокого класса.
Регулятор устанавливается непосредственно на генераторе, где предусмотрена установка регулятора 9333.3702-04 при помощи штатных винтов. Также возможна установка регулятора данного типа вместо регуляторов напряжения 7931.3702И4, 844.3702, 845.3702, 9444.3702 с демонтажем штатного фильтрующего конденсатора.
Не допускается применение многофункционального регулятора напряжения в комплекте с выпрямительными блоками с дополнительными диодами.
Технические данные:
* Диапазон рабочих температур, — -40 . +110 °С
* Напряжение регулирования с АБ при t°=(25 ± 2)°С и нагрузке генератора 5А, — 14,5 ± 0,1 В
* Напряжение регулирования с АБ при t°=(25 ± 2)°С в диапазоне нагрузки генератора от 5А до 0,9·Imax*, — 14,5 ± 0,15 В
* Максимальный ток выходной цепи, — 5,0 А
* Термокомпенсация напряжения регулирования, — -7,0 ± 1,5 мВ/°С
* Остаточное напряжение на выходе "DF": максимальное / типовое, — 0,06 / 0,05 В
* Порог срабатывания индикации низкого фазного напряжения, — 3,75 . 7,25 В
* Порог срабатывания индикации пониженного напряжения, — 10,9. 11,6 В
* Порог срабатывания индикации повышенного напряжения, — 16,15. 17,15 В
* Максимально допустимое длительное воздействие повышенного напряжения питания, — 18,0 В
* Максимально допустимое воздействие повышенного напряжения питания длительностью до 5 мин., — 25,0 В
* Максимально допустимые импульсные перенапряжения по ГОСТ 28751 в составе генератора, — 200,0 В
Данного регулятора в нашем городе не было, заказывали с интернета.
Прикупил новые токосъемные кольца. В процессе разбора выяснилось, что натяжной болт сорван и рабочий подшипник люфтил и сильно шумел. Пришлось все менять.

новые кольца
Замена колец
Поддеваем пластиковый кожух, который закрывает контакты, выходящие с обмотки ротора, и снимаем его. Далее аккуратно отверткой и пассатижами отгибаем захваты и освобождаем контакты обмотки.
вот такой кожух
аккуратненько отковыриваем
Снимаем старые кольца и одеваем на место новые. Далее лудим, паяем контакты и одеваем обратно кожух. Его я приклеил на эпоксидку, чтобы не болтался.
Вот так вот выглядели старые кольца
Подшипник один сняли так старым дедовским способом) второй пришлось везти знакомому чтобы он снял на гидравлическом съемнике.
Теперь о РН. Снимаем старый регулятор и конденсатор (он нам не пригодится, т.к. в новом РН уже есть встроенный конденсатор) и отрезаем в соответствии со схемой подключения нового РН доп.диоды от клеммы D на диодном мосте, превращая ее в D+ перерезав перемычку (для тех, кто планирует в дальнейшем использовать и D) или просто удаляем все 3 доп.диода. Я выбрал пока что 1-й вариант. Планирую оттуда запитать ДХО.

перекусываем вот эту перемычку
Устанавливаем новый РН подключив клемму провода, идущего от D+ моста к РН и закрепив доп. выводы РН на шпильку В+ и под текстолитовую шайбу на контакт обмотки W.
Все, далее собираем и устанавливаем генератор на свое место
После доработки: (показания бортового компьютера)
Напряжение на холодную — 14,3-14,5В
После прогрева (термо-компенсация) — 13,8-14В
При подключении нагрузки падает на 0,1-0,2В и застывает на этой цифре.
Для тех, у кого в приборке установлен резистор (или резисторы), например, приборка "Высокой панели" выпуска с 1996 г, старая 10-я приборка и даже часть электронных — необходимо выкусить резистор.
Проверить необходимость доработки приборки крайне просто, нужно снять провод с клеммы D генератора и включить зажигание, если лампа АКБ в приборке загорится в пол накала — надо удалять резистор, нет — доработка приборки не нужна.
4. Замена контактных колец и подшипников генератора ВАЗ 2110
Всем привет, пришло время перебрать генератор, к тому я же обзавелся киксом, и гена нам нужен здоровый.
Нам понадобится:
Подшипник генератора передний 303, я приобрел вологодский VBF(ВПЗ-23) — 90р
Подшипник генератора задний 202, я приобрел вологодский VBF(ВПЗ-23) — 70р
Контактные кольца, они же коллектор ротора генератора — 100р
Также необходимо купить новый регулятор напряжения — 130р
Рекомендую заводской "Автоэлектроника" или "Орбита", я же приобретать его не стал, так как, длина щеток старого регулятора еще достаточная.
Еще мне понадобились:
Планка натяжная генератора 2110 — 30р
Ремкомплект гайки шкива генератора 50р (гайка+плоская шайба+шайба гровера+упорная шайба), мне нужна была только гайка.
В зависимости от года выпуска, генератор бывает старого и нового образца. Разница только в диаметре вала, у старого — 15мм, у нового 17мм
Для вала диаметром 15мм нужен подшипник 302 он же 6302.RS
Для вала диаметром 17мм нужен подшипник 303 он же 6303.RS
Задний подшипник у всех генераторов одинаковый — 202 маркировка 6202.RS
Большинство генераторов нового образца, с валом 17мм, мой тоже оказался нового.
Интересно, что с завода были установлены подшипники SKF France, а не российского производства. Генератор кстати 2002года)
Контактные кольца
Планка, подшипники и непонятная штука купленная мной в радиодеталях за 15р)
Для интереса снял сальники с подшипников, в старом смазка давно засохла, попала вода и подшипник заржавел. С нового снял чтобы добавить литола, но это не потребовалось, так как он там оказался в достаточном количестве.
А началось все с появления жуткого гула со стороны двигателя. Моего терпения хватило ровно на одну поездку, но в любом случае, затягивать с ремонтом гены не стоит, так как изношенный подшипник может заклинить. Приехал в гараж, открыл капот, скинул ремень с гены и завел, звук пропал. Выносим гену на свет, и с умным видом вертим в руках, как надоест, приступаем к разборке и снимаем: пластиковую крышку
диодный мост
регулятор напряжения (щетки)
зажимаем шкив в тисках через резиновые прокладки(чтоб не повредить его) и откручиваем гайку шкива(головка на 24)
затем маркируем взаимное расположение крышек генератора, откручиваем четыре стяжных винта, затянуты они хорошо, а сделаны из достаточно мягкого металла, поэтому откручиваем либо ударной отверткой, либо обычной крестовой, но с большим жалом, предварительно пролив вэдэшкой или тормозухой.
Затем также проливаем место стыка крышек вэдэшкой или тормозухой, и половиним корпус гены, с помощью отвертки или монтажной лопатки.
И тут начинается самое интересное! Якорь(ротор) генератора запрессован в подшипник, а подшипник запрессован в крышку, нам нужно выбить ротор, но сделать это нужно аккуратно, не повредив вал. Для этого накручиваем гайку на конец вала и через деревяшку ударами молотка выпрессовываем вал из подшипника. Я ударял без деревяшки и подпортил гайку, пришлось купить ремкомплект за 50р (гайка+плоская шайба+шайба гровера+упорная шайба) из него я взял только гайку.
Затем берем переднюю крышку, из которой только, что выпрессовали ротор, и с помощью трубы или подходящей головки аккуратно выбиваем подшипник. Подшипник в крышке завальцован, и при снятии подшипника завальцовка частично обломится, но в моем случае это не помешало новому подшипнику плотно запрессоваться в крышке.
Хорошенько моем крышки с помощью, воды, чистящего средства, щетки и абразива(обычный песочек или кусочек наждачки).
Получаем эстетическое удовольствие от чистых крышек и используя старый подшипник как оправку запрессовываем новый, при этом главное не допустить перекоса подшипника. Кстати, если нет желания возиться с выпрессовкой-запрессовкой подшипника, можно купить переднюю крышку в сборе с подшипником, обойдется она в 250р против 90 за подшипник
Далее рассматриваем другой конец ротора, тут все печально, контакные кольца изношены и требует замены. Ну раз требуют заменим! Правда есть один нюанс, контактные кольца сложно найти в продаже, и прежде чем снимать старые, просто необходимо приобрести новые, иначе придется покупать новый ротор за 1000р, а это не бюджетно. Предположим, вы не нашли колец в продаже, но есть и другой выход из положения! Можно просто купить новый регулятор напряжения и подложить под него несколько шайб, таким, образом чтобы щетки сместились с истонченной части колец на целую, небольшой колхозец и гена еще потрудиться) кстати у некоторых регуляторов, например, пензенского, щетки уже идут со смещением относительно заводских, обратите на это внимание.
Мы же, решили не искать легких путей и приобрели новые контактные кольца за 100р) Особенно, если учесть, что выбора-то у меня не было, так как старые я сразу варварски снял, зажав в тисках и провернув ротор.
Но прежде, чем заменить контактные кольца необходимо снять задний подшипник генератора. При снятии заднего подшипника, я ни в коем случае не рекомендую использовать съемник, так как диаметр вала небольшой и его легко можно повредить съемником.

Не надо так…
Лучше воспользоваться таким вот способом, и на съемник тратится не придеться и вал целее будет.

Аккуратно освобождаем выводы обмотки ротора из зажимов колец и снимаем кольца. Удаляем остатки клея и видим такую картину, теперь становиться понятно почему не стоит использовать съемник
Запрессовываем новые кольца на вал
Припаиваем выводы обмотки к дорожкам колец
Немного мазюкаем герметиком для защиты пайки от окисления
Одеваем защитную крышку на место
Используя старый подшипник как оправку, аккуратно запрессовываем новый
Таким вот образом запрессовываем вал в новый подшипник
Хорошенько зачищаем клеммы выводов обмотки статора
Прикручиваем клеммы к диодному мосту и мажем литолом для защиты от окиси. Я еще отчистил диодный мост
Собираем гену, убеждаемся в том, чтобы ротор легко и свободно вращался и ни в коем случае не задевал о корпус или статор, закручиваем шкив и вот он, генератор в сборе.
Ставим гену на авто, заводим машину, дрожащими руками берем мультиметр, замеряем на напругу на гене, на экранчике появляется 14.45V. На клеммах аккума 14.2V.
https://www.drive2.ru/l/1575841/, https://www.drive2.ru/l/1710021/, https://www.drive2.ru/l/2672589/, https://www.drive2.ru/l/4430617/, https://www.drive2.ru/l/3654041/
90284|
|
Твитнуть |
Метки: генератор, подшипник генератора, кольца генератора
Комментарии
- Комментарии не найдены












































Оставьте свой комментарий
Войдите под своим именем, чтобы оставить комментарий
Оставить комментарий от имени гостя